Gartner predicts a 50% reduction in this type of search traffic by 2028
What is organic search traffic
The minimum number of prompts you can purchase.
What is 1,000 prompts
LLMO overall capability where a customer can uncover where, how often, and in what topics your brand is mentioned
What is Brand Presence?

Filtering CDN Logs for known AI users shows us this type of traffic
What is Agentic traffic
Current employee who is brothers with the host of Jeopardy
Who is Nathan Jennings
In SEO, customers have multiple ways to track competitive performance on a topic. LLMO ranks a customer's presence around a topic using this share ranking.
What is Share of Voice Rankings.
The LLMO Sizing Guide (on Field Readiness) leverages 5 metrics to determine the scope. Name two.
What are Customer size, Markets, Products per Market, Topics per market, Prompts per topic
The value of LLMO increases dramatically when the customer utilizes AEM Sites because of the use of this feature.
What is the Auto-Optimize?
The number of times a customer must configure their CDN provider?
What is One-Time?
Furry Red Monster that shares name with our product's 'nickname'
What are Fixing 404s, detect blocked traffic or unblocking AI crawlers
This sales play showcases the benefits of AEM Sites, Brand Concierge, AEM Sites Optimizer and LLM Optimizer.
What is Agentic Brand Activation
The data that tracks brand perception over time across all mentions.
What is Sentiment Trend Analysis?

Analyzing CDN logs and identifying referring domains provides us this type of traffic data
What is referral traffic?
In the LLMO Sizzle Video - what product is Carrie searching for?
What is a travel vacuum bag?
Zero Click Search is increasing - the value of brand awareness in AI search can be measured by
What are Brand Mentions or Brand Citations
Primary way a seller could utilize Adobe's Chrome extension to prepare for a customer meeting.
What is get insight into the % of visible content for their customer's site.
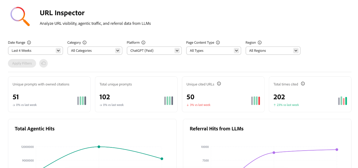
Our capability to analyze URL visibility, agentic traffic, and referral data from LLMs
What is URL Inspector?

Tracking the proportion of queries for which your brand is cited is known as this.
What is Citation Coverage?

PS AE that will be the first to sell a $1M LLMO Deal
Who is ME!!
In the Adobe Customer Zero Case Study we list 3 key 'must solves'. Name one.
What is - We needed to measure visibility, We needed a way to optimize content for LLMs or 'We needed a new set of success metrics
Using the "Is Your Website Citable" Chrome Extension - What is Footlocker.com's Citation Readability score (%)
What is 70%.

The 4 types of content opportunities include Content Optimization, Techiical GEO, Social & Community, and..
What is Earned Content
Overall weighted measure your brand's share of voice in AI generated answers.
What is Visibility Score?
Weekly runs: 35% × Mentions + 15% × Citations + 30% × Position + 20% × Sentiment. Higher scores mean stronger visibility and more consistent brand impact.
This section of a website is a simple area to start with to improve GEO performance according to Haresh
What is the FAQ section?